Export and Publish
In the same project, you can reuse functionality and logic through Shared Blocks. If you want to share functionality and logic across different projects, you need to publish the project as a Package.
Please note that if the flow in the package you want to publish uses small script blocks that reference third-party dependencies, other users may not be able to run this flow when using it. In this case, please convert the small script blocks to task blocks before publishing. For details, refer to Dependencies of small script blocks in opened projects cannot be installed
You can publish a Package through the publishing panel on the right. There are two ways to publish a Package:
Local Publishing

Export as File
Clicking Save as File will package the entire project into a .oomol file. You can share this file with anyone, and it can be imported using the Import feature in the project interface.

The imported project will restore all the contents of the original project.
Publish as Local Package
Clicking the Publish button will publish the project as a Package locally. After publishing, you can find the Package in the Toolbox panel, and it can be used directly in any project on the same computer through the Toolbar.

The usage of local Packages is the same as other shared Packages in the community, except that they are not published online and cannot be searched by others.
Online Publishing
If you want other OOMOL users to be able to search for your Package in the community, you can publish it online.

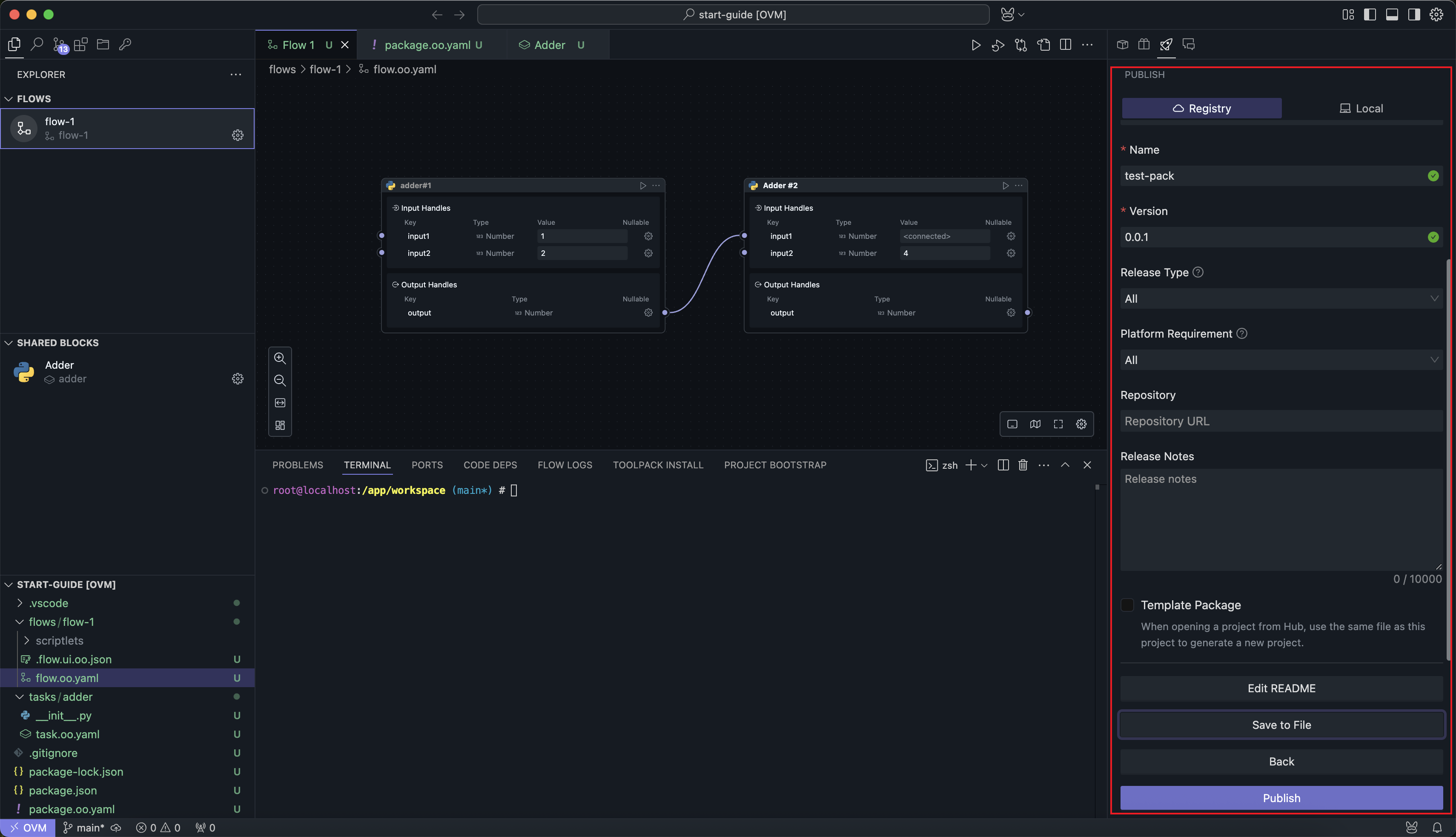
Clicking the Edit New Version button will take you to the publishing interface:

There are two required fields: Package Name and Version Number:
You need to ensure that the Package name does not conflict with any existing online Package names, and the version number does not conflict with already published versions.
The online publishing panel also includes a Save as File button, which functions the same as the local Package publishing feature, exporting a .oomol file for sharing.
Documentation
Clicking the Edit README button will open the documentation file for the project. If you haven't created a documentation file before, clicking the button will create a new one.

The documentation will be displayed on the Package details page in the community.
Publish Without Template
The default publishing method will replace the addresses of Shared Blocks referenced in the Flow with the online addresses of the published Blocks.
When users open this Package, they will only see the Flow in the project, and the Blocks that the Flow depends on will be online Blocks.
Considering that most users only care about the business logic implemented by the Flow and not the specific implementation details, this publishing method hides the details and allows users to run the Package in the simplest way.
Publish as Template
When the Publish as Template option is selected, the project will be published as-is. Users opening this project from the community will see the same project structure and details as the publisher.
For users, this is equivalent to creating a new project based on this template.

This publishing method is suitable for projects that require users to perform secondary development.